NetSpeedTray – lekki monitor transferu na pasku zadań

Jeśli chcesz na bieżąco monitorować transfer danych na swoim łączu internetowym, nie potrzebujesz skomplikowanych narzędzi. Jednym z najprostszych rozwiązań jest aplikacja NetSpeedTray, która pokazuje prędkość internetu w czasie rzeczywistym.

NetSpeedTray – lekki monitor transferu na pasku zadań
NetSpeedTray – lekki monitor transferu na pasku zadań
Źródło zdjęć: © dobreprogramy | Bru-nO

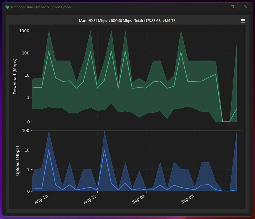
NetSpeedTray to niewielka, darmowa aplikacja dla systemu Windows, która pozwala monitorować prędkość internetu w czasie rzeczywistym bezpośrednio na pasku zadań. Program został stworzony z myślą o użytkownikach, którzy chcą w prosty i szybki sposób śledzić transfer danych bez konieczności otwierania menedżera zadań czy instalowania dużych narzędzi diagnostycznych.

Dzięki minimalistycznemu interfejsowi NetSpeedTray działa dyskretnie w tle, zużywając bardzo mało zasobów systemowych, co sprawia, że jest idealny zarówno dla komputerów stacjonarnych, jak i laptopów. Aplikacja wyświetla aktualną prędkość pobierania i wysyłania danych w formie liczbowej, co umożliwia szybkie sprawdzenie, czy połączenie internetowe działa poprawnie.

NetSpeedTray
NetSpeedTray© dobreprogramy

Jest to szczególnie przydatne w sytuacjach, gdy korzystamy z wolniejszych łączy, mobilnego internetu lub chcemy kontrolować transfer w czasie pobierania dużych plików. NetSpeedTray pozwala od razu ocenić wydajność sieci i zauważyć ewentualne spadki prędkości, co może być pomocne w diagnostyce problemów z internetem.

Program oferuje także szereg opcji personalizacji. Użytkownik może zmieniać kolory wyświetlanych wartości, czcionki oraz włączyć mały wykres pokazujący zmiany prędkości w czasie. W ten sposób można dostosować wygląd informacji do własnych preferencji i łatwiej śledzić ruch sieciowy. NetSpeedTray obsługuje również różne jednostki prędkości, dzięki czemu można korzystać z najbardziej intuicyjnej formy prezentacji transferu, np. w kb/s, MB/s czy GB/s.

Instalacja i konfiguracja NetSpeedTray są bardzo proste. Po pobraniu programu wystarczy uruchomić go, a ikona prędkości pojawi się automatycznie obok zegara na pasku zadań. Dalsze ustawienia pozwalają wybrać preferowaną jednostkę pomiaru, kolor i wygląd czcionki, a także aktywować wykres zmian prędkości w czasie.

Dzięki temu nawet początkujący użytkownicy mogą szybko zacząć monitorować transfer danych na swoim łączu internetowym, bez potrzeby zagłębiania się w skomplikowane menu czy dodatkowe narzędzia.

Daniel Karcz, dziennikarz dobreprogramy.pl

Programy

Zobacz więcej
prędkość internetuoprogramowanieinternet

Wybrane dla Ciebie

Komentarze (6)